Catégorie : Utilitaires
Choix de la rédaction
UserDiag
Diagnostic matériel et stress test sous Windows
UserDiag est un outil de diagnostic qui permet de récupérer les caractéristiques matérielles de votre ordinateur, tout en réalisant différents tests afin de s'assurer du bon fonctionnement de vos composants.
C'est beau, sobre (comme j'aime) et redoutablemement efficace. En plus, pas besoin de télécharger la panoplie du bon testeur, tout est intégré :
- Prime95 pour le CPU
- Furmark pour la carte graphique
- DiskSpd pour la partie stockage
- Dautres outils sont directement intégrés à l'application tels que HWiNFO, CPU-Z ou encore CrystalDiskInfo.
Comment ça marche ?
Il suffit de le lancer (l'application est "portable"), choisir entre un des trois profils proposés et UserDiag s'occupera du reste !
Les informations concernant votre bios, Windows, ainsi que les composants de l'ordinateur seront alors récupérées. Durant la détection et le stress de vos composants, plusieurs valeurs seront récupérées par UserDiag, comme la température, les fréquences du processeur, RAM, et de la carte graphique. Cela vous permettra de vérifier que tout fonctionne de façon optimale. Enfin, à la fin du test, UserDiag ouvrira dans votre navigateur votre diagnostic. Il ne vous restera plus qu'à vérifier que tout est parfait !
Comment lire le diagnostic ?
Le diagnostic se divise en trois parties :
- La première partie vous proposera une liste de conseils ou problèmes, relevés durant le diagnostic.
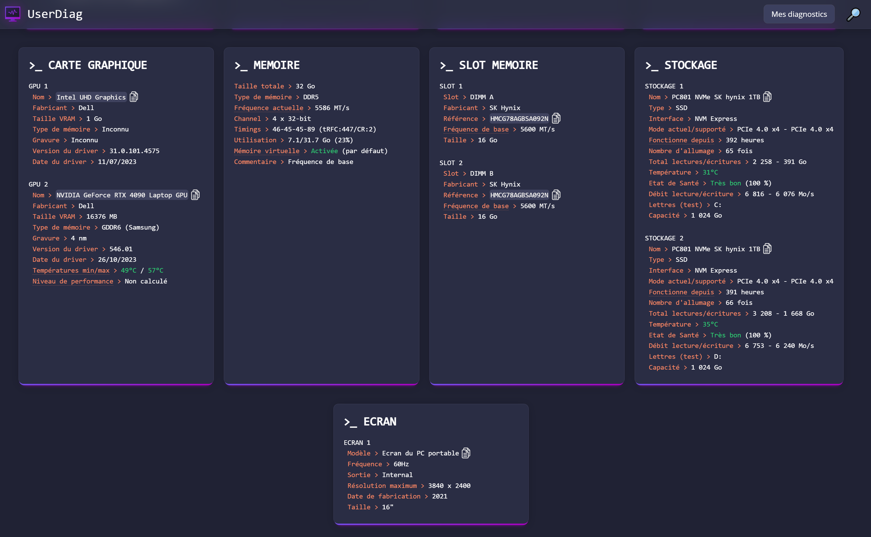
- La seconde partie vous donnera principalement toutes les informations concernant vos composants. Cela vous permettra de vérifier que Windows n'a pas été bidouillé et qu'il utilise de manière optimale vos composants. Vous pourrez vérifier aussi si votre RAM fonctionne à la bonne fréquence, si elle est bien en dual/quad channel, si votre carte graphique est à jour, contrôler la version de votre bios et de Windows.
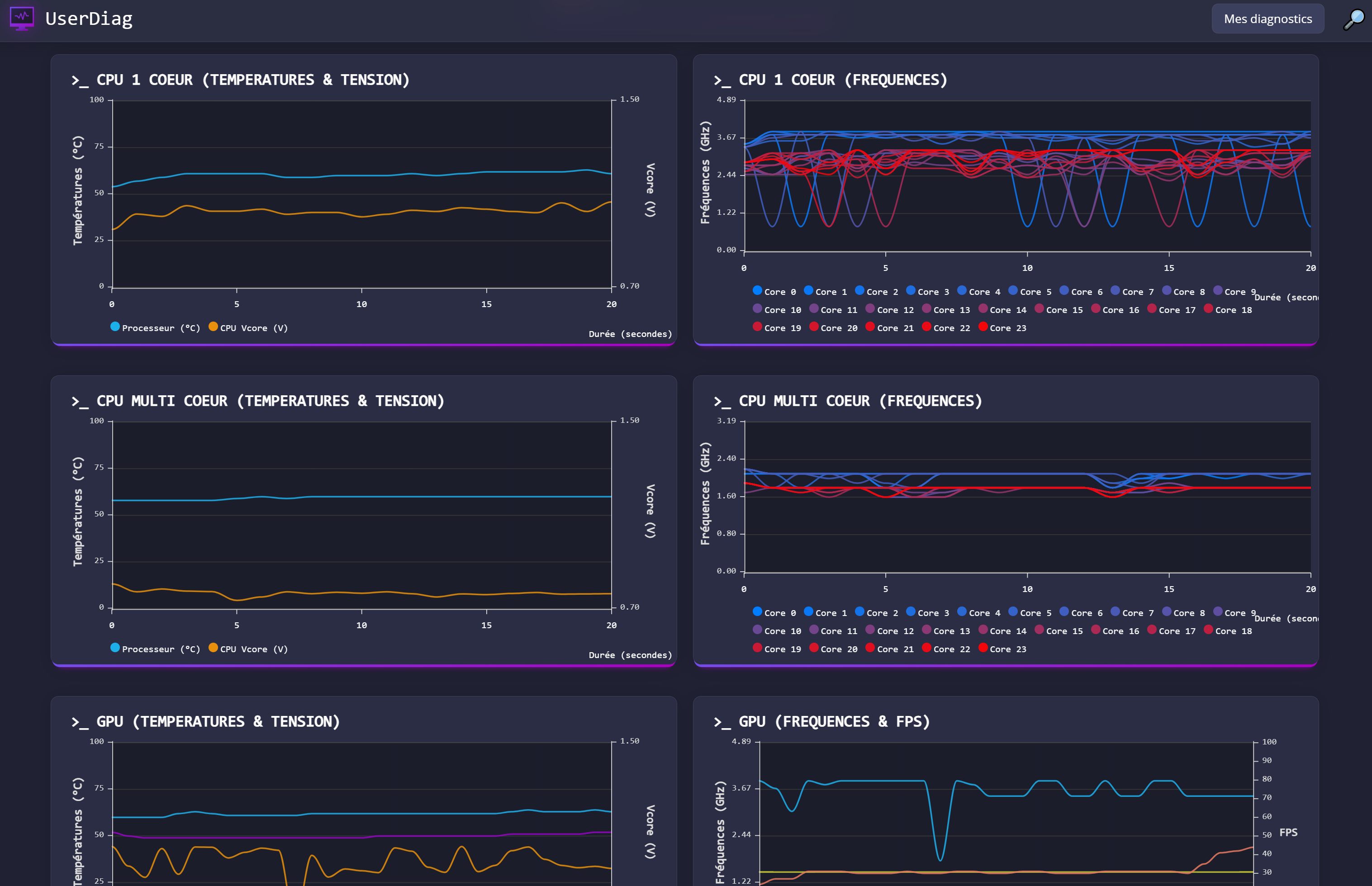
- Enfin dans la troisième partie, vous y trouverez plusieurs graphiques. Vous pourrez donc vérifier si la température reste correcte ou contrôler si une ou plusieurs fréquences chutent brusquement. Ainsi, vous pourrez vérifier que votre ordinateur se porte bien !
Important : Ne fonctionne pas sur une VM (logique, ce n'est pas à proprement parlé d'un PC physique), je vous conseille également de désactiver votre antivirus avant de lancer les tests, celui-ci peut remonter des alertes qui sont des faux-positifs. (voir la FAQ sur le site de l'éditeur à ce sujet).
- Version v.26.1.14
- Mise à jour 23/01/2026
- Taille 48.4 Mo
- Licence Freeware
- Langue(s) 🇲🇫
- Note de la rédaction ★★★★★
- 0 Personnes ce logiciel
On aime bien
• C'est bô, c'est propre !
• Les tests sont poussés
• Le rapport est très détaillé, un must
On n'aime pas
• Pas de version linux ou MacOS
• Seulement en français





